A simple system status tracking script for use with InfluxDB (and Grafana).
Use atrack.sh for Linux systems and atrack-bsd.py for BSD/macOS systems.
_ _____ _
/_\_ _| _ __ _ __| |__
/ _ \| || '_/ _` / _| / /
/_/ \_\_||_| \__,_\__|_\_\
https://github.com/avertly/atrack
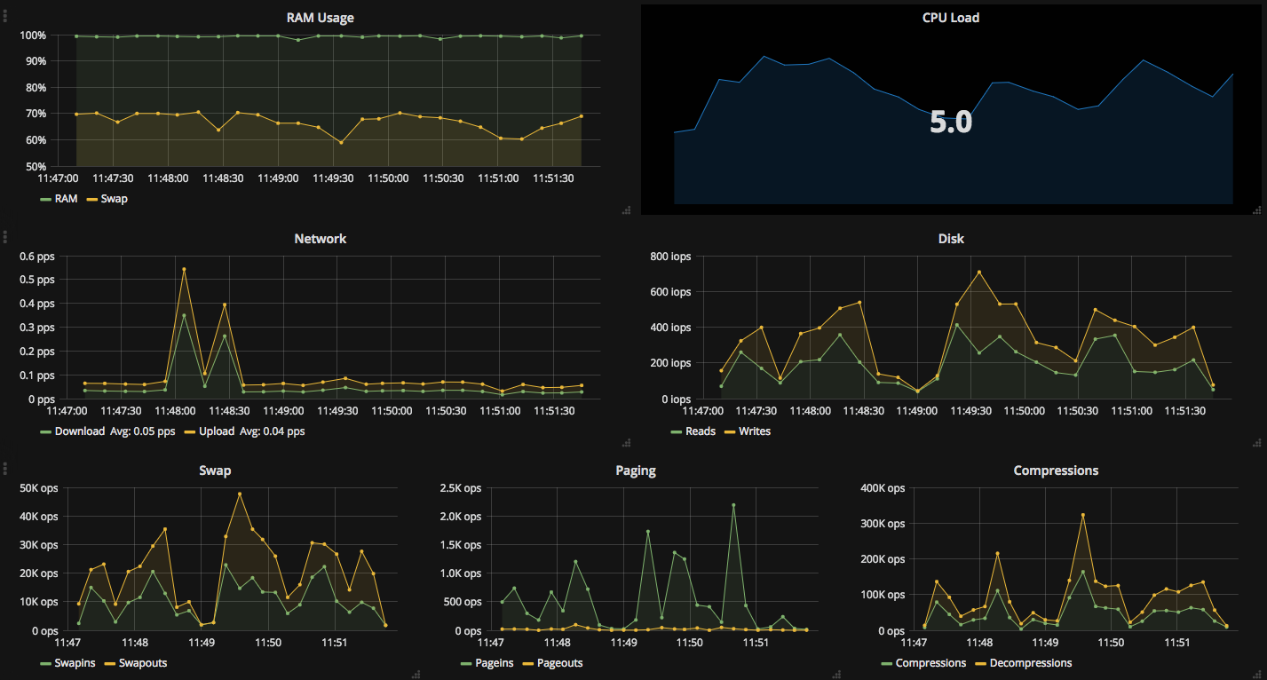
Storage Use: 85%
Memory Use: 5757616 out of 8081556 bytes (71%).
Swap Use: 1243648 out of 10485756 bytes (11%).
CPU Use: 30.67%
Sleeping for 5 seconds
Average Network Speeds: Download: 8KB/s, Upload: 1KB/s
HTTP/1.1 204 No Content
Content-Type: application/json
Request-Id: a117ebbf-51e0-11e7-9bae-000000000000
X-Influxdb-Version: 1.2.4
Date: Thu, 15 Jun 2017 15:38:07 GMT
_ _____ _
/_\_ _| _ __ _ __| |__
/ _ \| || '_/ _\` / _| / /
/_/ \_\_||_| \__,_\__|_\_\\
https://github.com/avertly/atrack
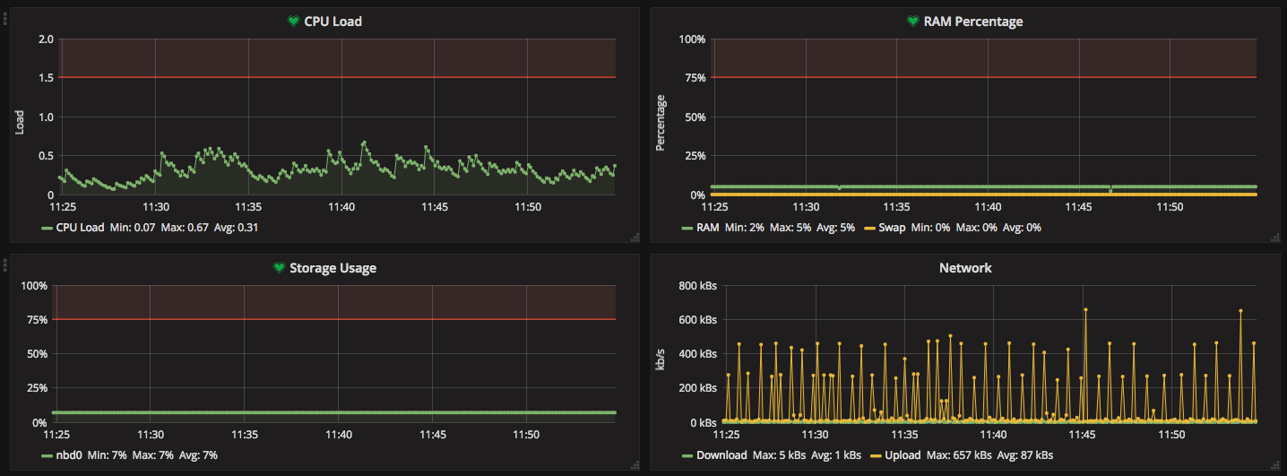
Memory Use: 3918360 out of 3942796 bytes (99.38%)
Wired Memory: 1592480 bytes (40.39%)
Swap Use: 1513.25 out of 2048.0 bytes (73.89%)
CPU Load: 4.7
Sleeping for 10 seconds
Download: 0.56083984375KB/s, Upload: 0.2994140625KB/s
Comp: 25030.8/s, Decomp: 13779.2/s
Reads: 85.8/s, Writes: 29.6/s
Pageins: 161.2/s, Pageouts: 5.2/s
Swapins: 3847.2/s, Swapouts: 0.0/s
HTTP/1.1 204 No Content
Content-Type: application/json
Request-Id: db52c42b-51e0-11e7-9bed-000000000000
X-Influxdb-Version: 1.2.4
Date: Thu, 15 Jun 2017 15:39:45 GMT
Compression/Decompression refers to how macOS compresses RAM- you can read more about it here.
Memory use numbers are not particulaly useful- macOS loves to use any unused memory for caching.
- Create an InfluxDB database and user, give the user write permissions to that DB. Note down the DB's IP, database's name, the user's username and password.
- Learn which network device you use (
ifconfigmight be helpful), note it down - Learn which storage drive you use (
df -hmight be helpful), note it down - Change configuration parts after the
Start of configuration partportion of script with the stuff you just noted down. - Run
atrack.shif you want to run it once, runrun.sh(preferably inscreen) if you want it to run repeatedly.
- Go to
systemd-timerfolder, open upatrack.servicechange path for the script to your script's path. - Copy both files to
/etc/systemd/system. - run
sudo systemctl daemon-reload - run
sudo systemctl enable atrack.timer
It should work.

