syncookied emulates linux kernel syncookie functionality by intercepting SYN packets
and sending replies to them using the same cookie generation alghorithm. It can achieve
better performance under SYN flood attacks thanks to kernel bypass (netmap).
- Install nightly rust (instructions here: https://www.rust-lang.org/en-US/downloads.html)
- Install
build-essentialandlibpcap-devor equivalent package for your distribution - Install netmap. Make sure netmap.h / netmap_user.h can be found in /usr/include. Alternative you can point CFLAGS variable to their location: example.
- run
cargo build --release, resulting binary will be found in target/release/syncookied.
Note: we use AVX-accelerated SHA1 function by default. SSE3 implementation is also available under sse3 feature flag, i.e.: cargo build --features=sse3 --no-default-features --release.
- Install tcpsecrets linux kernel mode to expose tcp syncookie key and timestamp
- Start syncookied in
servermode:syncookied server <proto://ip:port>. Running this commands automatically starts a TCP or UDP server on specified ip/port and setsnet.ipv4.tcp_syncookiesto 2 on first request.
-
Install netmap and make sure it works (pkt-gen)
-
Disable NIC offloading features on the interface you want to use (eth2 here):
ethtool -K eth2 gro off gso off tso off lro off rx off tx off ethtool -A eth2 rx off tx off ethtool -G eth2 rx 2048 tx 2048 -
Set up queues and affinities. Here we bind 12 queues to first 12 cpu cores:
QUEUES=12 ethtool -L eth2 combined $QUEUES ./set_irq_affinity -x 0-11 eth2set_irq_affinity is available at https://github.com/majek/ixgbe/blob/master/scripts/set_irq_affinity
-
Create hosts.yml file in the working directory, which looks like this
- ip: 185.50.25.4 secrets_addr: udp://192.168.3.231:1488 mac: 0c:c4:7a:6a:fa:bf
Here ip is external ip you want to protect, secrets_addr is the address of syncookied server running on protected host, and mac is its MAC address.
-
Run
syncookied -i eth2. It will print something like this:Configuration: 185.50.25.4 -> c:c4:7a:6a:fa:bf interfaces: [Rx: eth2/3c:fd:fe:9f:a8:82, Tx: eth2/3c:fd:fe:9f:a8:82] Cores: 24 12 Rx rings @ eth2, 12 Tx rings @ eth2 Queue: 1048576 Starting RX thread for ring 0 at eth2 Starting TX thread for ring 0 at eth2 Uptime reader for 185.50.25.4 starting ... -
Configure your network equipment to direct traffic for protected ip to syncookied.
-
You can reload configuration at any time by changing hosts.yml and sending HUP signal to syncookied. It will print something like this:
Uptime reader for 185.50.25.4 exiting All uptime readers dead Old readers are dead, all hail to new readers Uptime reader for 185.50.25.4 starting ... -
Enjoy your ddos protection
syncookied has some options you may want to tune, see syncookied --help.
If you have more than 1 interface on your server, you may want to look into -O to use second one for TX.
This greatly improves performance and latency as forwarding and syn-reply traffic is separated.
It's possible to filter traffic by adding "filters" section to host configuration like this:
- ip: 185.50.25.4
secrets_addr: 127.0.0.1:1488
mac: 0c:c4:7a:6b:0a:78
filters:
tcp and dst port 53: drop
tcp and dst port 22: pass
default: pass
Filters are written in pcap syntax. Consult pcap-filter(7) for more information.
Default policy is "pass". It can be changed by using default key.
Note that filtering happens on layer 4.
Please check the FAQ before filing an issue.
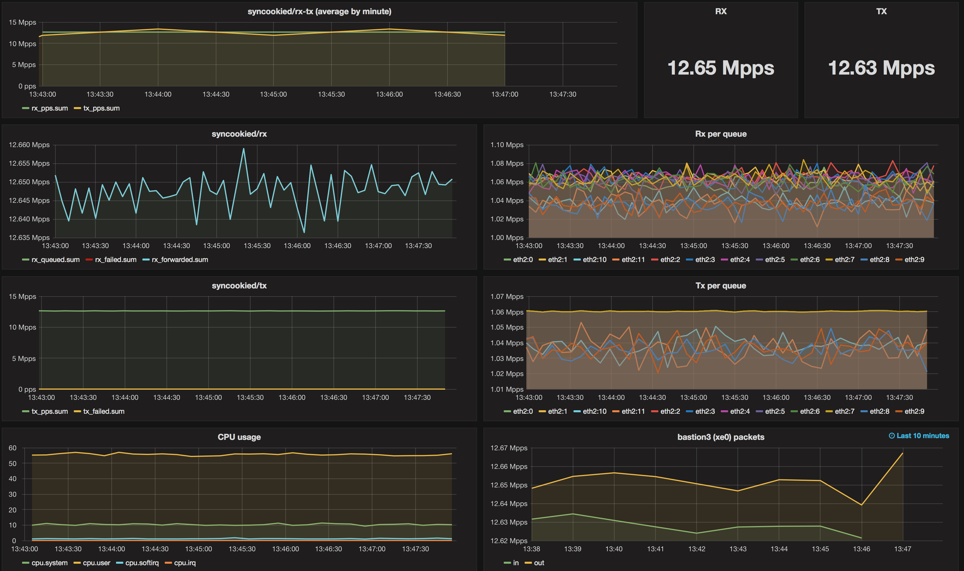
syncookied under 12.65 Mpps syn flood attack utilizing 12 cores of Xeon E5-2680v3:
syncookied is distributed under the term of GPLv2.

